Elastichosts

If you are looking for Elastichosts you've come to the right place. We have 30 images about Elastichosts including images, pictures, photos, wallpapers, and more. In these page, we also have variety of images available. Such as png, jpg, animated gifs, pic art, logo, black and white, transparent, etc.

elastic agent     proxy url  stays indefinitely

Not only Elastichosts, you could also find another pics such as RightScale, Mosso, Linode, Nimbula, Skytap, GoGrid, BitNami, Nimbus, and IBM Cloud Computing.

elastic web host 301×301 elastic web host from www.facebook.com
elastichosts cloud server demo youtube 474×266 elastichosts cloud server demo youtube from www.youtube.com
setup elastic stack  iis logs  windows server peinelt 1367×446 setup elastic stack iis logs windows server peinelt from www.peinelt-it.com
client area ehost web services 420×126 client area ehost web services from my.ehost.co.za
find    elastic community elastic 720×420 find elastic community elastic from www.elastic.co
provision elastic products elastic 1920×1080 provision elastic products elastic from www.elastic.co
elastichosts linkedin 200×200 elastichosts linkedin from dk.linkedin.com
elastic cloud hosted elasticsearch hosted search elastic 1280×720 elastic cloud hosted elasticsearch hosted search elastic from www.elastic.co
ehost website hosting  behance 600×1312 ehost website hosting behance from www.behance.net
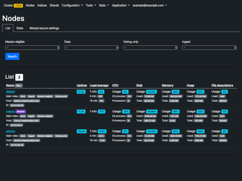
web administration  elasticsearch    elasticsearch admin 800×600 web administration elasticsearch elasticsearch admin from stephanediondev.github.io
elastic blog stories tutorials releases elastic blog 720×420 elastic blog stories tutorials releases elastic blog from www.elastic.co
elastic serverless elastic 3270×1776 elastic serverless elastic from www.elastic.co
elasticsearch server server management tool 2752×1586 elasticsearch server server management tool from ploi.io
github elasticelasticsearch net  strongly typed client library 1200×600 github elasticelasticsearch net strongly typed client library from github.com
elastichosts 300×300 elastichosts from cloud.apacciooutlook.com
elastic agent  logstash  elasticsearch logstash   proxy 795×304 elastic agent logstash elasticsearch logstash proxy from www.elastic.co
ehost review heres  people 1024×251 ehost review heres people from googiehost.com
problem  connecting   elasticsearch host issue 1808×868 problem connecting elasticsearch host issue from github.com
controlvm cloud elastic web hosting alternative  vps 600×376 controlvm cloud elastic web hosting alternative vps from controlvm.com
elastichosts revealing linux friendly cloud storage storagenewsletter 400×482 elastichosts revealing linux friendly cloud storage storagenewsletter from www.storagenewsletter.com
hosted managed elasticsearch  started   elastic 1280×720 hosted managed elasticsearch started elastic from www.elastic.co
ftp site resources elastic admin 799×257 ftp site resources elastic admin from admin.support.elasticsuite.com
elasticsearch hosting  high performing cloud servers 1200×627 elasticsearch hosting high performing cloud servers from www.cloudways.com
premium cloud website hosting  hosting heroes 475×564 premium cloud website hosting hosting heroes from www.thehostingheroes.com
problem  connecting   elasticsearch host error 1256×895 problem connecting elasticsearch host error from github.com
error invalid host header requests elasticsearch discuss 2836×688 error invalid host header requests elasticsearch discuss from discuss.elastic.co
wordpress hosting  elastic standalone container rlinuxserversupport 742×372 wordpress hosting elastic standalone container rlinuxserversupport from www.reddit.com
elastic hosting provider whmcs template thememag 1232×2462 elastic hosting provider whmcs template thememag from thememag.com
elastic agent     proxy url  stays indefinitely 2548×1328 elastic agent proxy url stays indefinitely from github.com
elastichosts review jason bayton 1307×665 elastichosts review jason bayton from bayton.org

Don't forget to bookmark Elastichosts using Ctrl + D (PC) or Command + D (macos). If you are using mobile phone, you could also use menu drawer from browser. Whether it's Windows, Mac, iOs or Android, you will be able to download the images using download button.

Search Results for: Elastichosts

Maaf, tidak ada yang cocok pencarian Anda. Silahkan coba lagi dengan kata kunci yang berbeda.